Key Features

DeadBro's Powerful Rails APM Features

analytics

Automatic N+1 Detection

Stop worrying about performance bottlenecks. DeadBro automatically detects N+1 queries in your Rails application and highlights exactly where to fix them.

error

Rails Error Tracking

Automatically detect and track Rails application errors with detailed stack traces, user context, and instant Slack notifications. No configuration required.

monitoring

Real-Time Dashboards

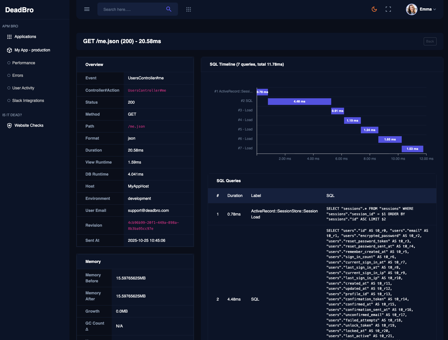
Deep dive into SQL query performance, cache hit rates, memory usage patterns, and user activity to optimize your Rails application performance.

APM Dashboard

Track everything you need

  • done_outline

    Rails Environment Monitoring

    Monitor multiple Rails applications across different environments with dedicated dashboards and automatic environment detection.

  • done_outline

    Rails Alerting System

    Configure custom alerts with thresholds, severity levels, and Slack integrations to stay informed about critical Rails application issues.

  • done_outline

    Rails User Activity Tracking

    Track user behavior and Rails application usage patterns to understand how users interact with your application.

  • done_outline

    Easy Installation

    Sign up and create your first application. Install the gem and start monitoring immediately.


See all the features
shape shape
FAQ's

Frequently Asked Questions About DeadBro APM Monitoring

DeadBro is a Rails gem that provides comprehensive APM monitoring for your Rails applications. It tracks performance in real-time, including response times, error rates, database queries, memory usage, and user activity to help you optimize performance and quickly identify issues.

DeadBro automatically captures Rails exceptions, stack traces, user context, and request details without any additional configuration. You can configure custom alerts with severity levels and receive instant notifications via Slack when errors occur.

Yes! With DeadBro, you can monitor multiple Rails applications across different environments (development, staging, production) with dedicated dashboards and automatic environment detection.

Installing DeadBro is simple! Just add gem 'dead_bro' to your Gemfile and run bundle install. You can get the gem from GitHub.

DeadBro automatically tracks comprehensive Rails metrics including response times, memory usage, ActiveRecord query performance, cache hit rates, SQL query counts, user activity patterns, and Rails-specific performance indicators.

Absolutely! DeadBro allows you to configure custom Rails-specific alerts with specific thresholds, severity levels, and notification channels. Integrate with Slack for instant team notifications when Rails performance issues or errors occur.

DeadBro is currently free during our Early Access phase. We want your feedback to make it the best Rails APM. Our goal is to stay affordable forever—perfect for freelancers and indie projects.

Need Help?

Contact our support team

[email protected]

Ready to Transform Your Rails Application Monitoring?

Experience the power of DeadBro's professional Rails APM. Install the dead_bro gem today and see how our comprehensive monitoring solution can optimize your Rails application performance.

Join the Beta - Free for Early Adopters
shape shape